Google announced Wednesday the launch of a revamped Trends Explore page, now featuring Gemini-powered capabilities that automatically identify and compare trends related to your searches. The update is rolling out on desktop starting today.
The Trends Explore page has long served as a valuable tool for content creators, journalists, and researchers, making it easy to analyze search interest for any topic over time, across regions, and by category. The new Gemini experience streamlines much of the manual work involved in exploring trending topics, reducing research time, and surfacing connections that users might otherwise overlook.
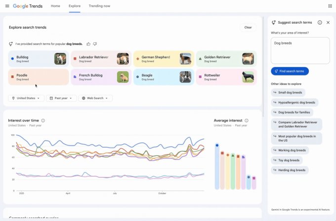
The redesigned Explore page now features a side panel that automatically identifies and compares relevant trends in your area of interest. Users will also see a list of suggested Gemini prompts to help with deeper exploration.

The page features a refreshed design, with dedicated icons and colors for each search term, making it easier to match them to their corresponding lines on the graph. Additionally, Google increased the number of terms users can compare and doubled the number of rising queries displayed on each timeline.
A Google blog post uses trending dog breeds as an example to illustrate the new capabilities. The AI automatically populates the graph with up to eight search terms, such as “golden retriever” or “beagle.” It also suggests related topics like “hypoallergenic dog breeds” or “large dog breeds” for further exploration. Users can hover over a term to edit it or use filters for country, time, and property to customize the Trends timeline.
This update is part of Google’s ongoing effort to embed Gemini into its core offerings. The company has already added AI capabilities to Search, Gmail, Maps, and Docs.